Nowa era w przemyśle farmaceutycznym
Zastosowanie zenon Software Platform w maszynach ZMR
ZMR (Zakład Mechaniczno-Remontowy) powstał w 1989 roku. Dzięki zebranej przez lata praktycznej wiedzy z zakresu budowy oraz eksploatacji urządzeń, gwarantuje najwyższą jakość wykonywanych prac. Maszyny produkowane przez ZMR dostosowane są do obowiązujących wymagań Dobrej Praktyki Wytwarzania (cGMP) oraz norm bezpieczeństwa. Elementy urządzeń, które mogą mieć kontakt z produktem, wykonywane są z materiałów posiadających stosowne certyfikaty oraz świadectwa, potwierdzające dopuszczenie do stosowania ich w przemyśle farmaceutycznym. Oprócz nowych maszyn, ZMR oferuje również prace modernizacyjne eksploatowanych urządzeń. Wykonywana modernizacja maszyn obejmuje nie tylko wymianę podzespołów, ale również instalację nowoczesnego i przyjaznego dla operatora systemu kontroli urządzenia tj. zenon Software Platform. W ZMR zatrudnionych jest ponad 50 doświadczonych fachowców, którzy wykonują
usługi na najwyższym poziomie technicznym.
zenon jako system SCADA w maszynach ZMR dla przemysłu farmaceutycznego
Obecnie największym wyzwaniem dla rynku farmaceutycznego jest dostarczanie produktów wysokiej jakości w jak najkrótszym czasie. Celem ZMR jest dostarczanie maszyn spełniających te wymagania minimalizując czas potrzebny na rozpoczęcie produkcji, przy jednoczesnym zapewnieniu, że wytworzone produkty będą spełniały wszystkie standardy branży farmaceutycznej. Do tego celu producent maszyn wybrał oprogramowanie zenon firmy COPA-DATA.
W proces tworzenia maszyn zaangażowane są wszystkie działy firmy, począwszy od działu konstrukcyjnego przez dział spawalni i ślusarni, obróbki skrawaniem, montażu, automatyzacji, dokumentacji i walidacji. Zaprojektowane oraz wykonane maszyny muszą spełniać wszystkie wymagania klienta końcowego, jakimi są zakłady przemysłu farmaceutycznego. Niezwykle ważne w procesie walidacji maszyny przez odbiorcę końcowego jest możliwość generowania raportów w popularnych formatach (*.pdf, *.xls).

Laboratoryjna suszarnia fluidalna z granulatoro-mieszalnikiem (typ GSFGM-05) z ekranem HMI oraz przecierak kalibracyjny typu PK-5.
Celem projektów realizowanych przez pracowników firmy ZMR jest przyspieszenie integracji systemu HMI/SCADA z maszynami produkcyjnymi w przemyśle farmaceutycznym przy jednoczesnym zwiększeniu efektywności operacyjnej. Oprogramowanie zenon spełnia te wymagania poprawiając monitorowanie i zarządzanie procesami produkcyjnymi oraz dbając o zapewnienie zgodności z rygorystycznymi standardami branży farmaceutycznej. Operatorzy korzystający z maszyn ZMR doceniają zaawansowany system, który jest jednocześnie ergonomiczny i intuicyjny w obsłudze. System daje również możliwość integracji z istniejącymi procesami, oferując skalowalność oraz efektywność kosztową. Wdrożone aplikacje zapewniają długoterminowy wzrost z inwestycji, a także otwartość na rozbudowę w przyszłości.
Branża farmaceutyczna to jedna z najbardziej innowacyjnych branż. Standardy przez nią wprowadzane z czasem znajdują zastosowanie na pozostałych rynkach produkcyjnych. Wymogi, jakie muszą spełniać wyroby farmaceutyczne, są bardzo restrykcyjne. Modułowa produkcja to przyszłość branży farmaceutycznej. zenon Software Platform dzięki wielu wbudowanym w standardzie użytecznym modułom oraz prostej ich rozbudowie został wybrany jako podstawowy system w zaawansowanych maszynach produkowanych przez ZMR.
Jak zauważa inżynier ds. Uruchomień w ZMR: „Oprogramowanie zenon wyróżnia się szeroką gamą modułów, które są łatwe do skonfigurowania i mogą być efektywnie wykorzystane w zaawansowanych maszynach farmaceutycznych. Ta konfigurowalność, w połączeniu z interfejsem użytkownika zaprojektowanym z myślą o intuicyjności oraz stabilnością systemu, znacząco przyczynia się do optymalizacji projektów. Szczególnie wartościowe są moduły związane z zarządzaniem recepturami i raportowaniem, które umożliwiły nam szybkie dostosowanie się do wymagań specyficznych dla branży farmaceutycznej, bez konieczności budowania systemu od podstaw.”

Edycja fazy „Podgrzewanie” w procesie powlekania tabletek wraz z dostępem i podglądem do faz poprzednich/następnych (Powlekarka/Drażownica D600/750Ex).
Jednym z najczęściej wykorzystywanych modułów przez firmę ZMR w ich maszynach jest moduł Recipe Group Manager oferujący przydatne funkcje tj. wersjonowanie receptur oraz status receptur. Moduł ten pozwala na import danych receptur z zewnętrznych źródeł danych oraz powiązanie statusów receptur z User Administration - zenon oferuje zaawansowane mechanizmy bezpieczeństwa i zarządzanie prawami dostępu. Możliwe jest również wykorzystanie istniejących receptur jako szablonu oraz obsługa statusów, co pomaga użytkownikom i oszczędza czas. Precyzyjne zarządzanie recepturami jest wymogiem branży farmaceutycznej, które oprogramowanie zenon w pełni spełnia. Do innych przydatnych w tej branży modułów można zaliczyć CEL (Chronologial Event List, czyli Audit Trail), który wyróżnia się rozbudowanymi możliwościami konfiguracji. Moduł CEL w zenon Software Platform oferuje wyjątkową czytelność i intuicyjność, co ułatwia śledzenie zmian oraz audytowanie systemu.
Dodatkowym atutem jest prosta integracja modułu User Administration z użytkownikami domenowymi w zakładzie farmaceutycznym, do którego maszyna z oprogramowaniem zenon jest dostarczana w standardzie. Korzystając z modułu User Administration możliwe jest przydzielenie każdemu użytkownikowi indywidualnie zdefiniowanych poziomów i grup dostępu oraz uwierzytelniania dwuetapowego (włącznie z podpisem cyfrowym), które zapewnia bezpieczeństwo aplikacji oraz zalogowanego użytkownika.

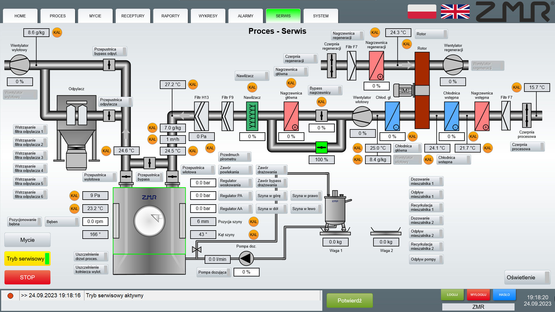
Tryb serwisowy powlekarki D600/750Ex z podglądem i regulacją każdego elementu.
Firma ZMR w aplikacjach zainstalowanych w swoich maszynach korzysta również z modułu zenon Logic – wbudowanego Softu PLC zgodnego z normą IEC 61131-3 służącego m.in. do pomocniczych obliczeń, które są niezbędne np. dla raportowania procesu tabletkowania. Obecność oraz wykorzystanie modułu zenon Logic w systemie sterowania pozwala odciążyć fizyczny sterownik PLC i zredukować czas potrzebny na wykonanie programu. To działanie zwiększa bezpieczeństwo oraz efektywność aktualnie wykonywanego procesu technologicznego.W aplikacjach dostarczanych dla klientów końcowych ZMR korzysta również z takich modułów jak: Alarm Message List, Extended Trend czy zenon Historian 360 z funkcją agregowania danych i archiwizacji zleceń produkcyjnych – LOT Archive.
Firma ZMR zaczęła swoją pracę z oprogramowaniem zenon od wersji 7.50. Ciągły rozwój zenon Software Platform pozwala firmie ZMR na optymalizację i doskonalenie projektowanych interfejsów aplikacji, co przyczynia się do zwiększenia efektywności, niezawodności oraz funkcjonalności implementowanych projektów. zenon wspiera również szyfrowanie klient-serwer TLS 1.3, co znacząco poprawia bezpieczeństwo systemów.
System oparty na oprogramowaniu zenon został zastosowany jako system SCADA w szerokiej gamie maszyn produkcyjnych, w których proces produkcji, jak i automatycznego czyszczenia, odbywa się na podstawie zdefiniowanych kroków. Maszyny, o których mowa, to: powlekarki/drażownice, granulatoro-mieszalniki, suszarnie fluidalne, suszarnie owiewowe, suszarnie rotacyjne oraz maszyny taktowe, np. tabletkarki, blistrownice, automaty dozująco-zamykające i automaty do nasypywania, a także maszyny pomocnicze, takie jak przecieraki/młynki, mieszalniki roztworów i kompaktory. W tych maszynach klient końcowy wymagał rozbudowanego systemu recepturowania, raportowania, zarządzania użytkownikami oraz modułu Audit Trail. zenon Software Platform ze względu na swoją rozbudowaną ofertę driverów komunikacyjnych ułatwia połączenie między systemem SCADA, a sterownikiem PLC. W przypadku aplikacji dostarczanych przez ZMR komunikacja SCADA-PLC odbywa się przy pomocy drivera S7TIA dostępnego w oprogramowaniu zenon. Driver ten pozwala na proste dodawanie zmiennych ze sterownika poprzez import wybranych zestawów zmiennych bez potrzeby ich manualnego dodawania, co poprawia komfort i bezpieczeństwo pracy inżynierów firmy ZMR.

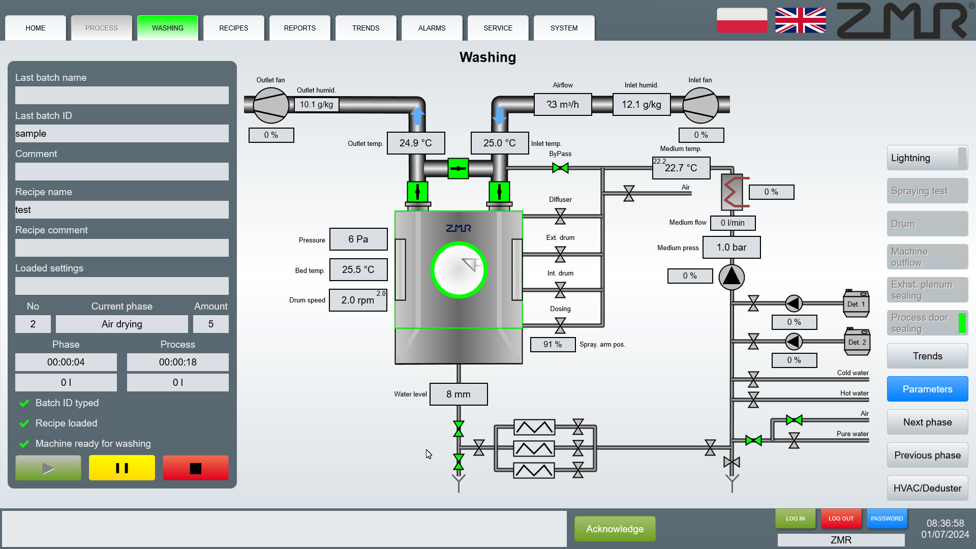
Wizualizacja procesu mycia maszyny po procesie powlekania.
System oparty na oprogramowaniu zenon przynosi zakładom farmaceutycznym nie tylko planowane korzyści, ale także dodatkowe, nieoczekiwane zalety, które okazały się szczególnie cenne dla Działów IT oraz Utrzymania Ruchu. Prostota instalacji, uruchamiania, odtwarzania oraz aktualizacji i backupowania systemu znacznie ułatwiła zarządzanie aplikacją. Te elementy, choć nie były głównym celem projektu, w znacznym stopniu przyczyniły się do poprawy efektywności pracy, minimalizując czas potrzebny na utrzymanie i modernizację systemu. Szczególnie istotna okazała się łatwość tworzenia kopii zapasowych, co gwarantuje bezpieczeństwo i integralność danych, które są kluczowe w tej branży. Dzięki wdrożeniu systemu w zakładach z zainstalowanymi maszynami firmy ZMR zauważono wzrost efektywności produkcyjnej. Ponadto bezpośrednia współpraca z oddziałem COPA-DATA Polska zapewnia dostęp do wsparcia technicznego w języku polskim, co jeszcze bardziej podnosi jakość obsługi.
Możliwości oprogramowania zenon pozwoliły nam na zaprojektowanie interfejsu w sposób łatwy i przyjazny w obsłudze dla użytkownika i spełniający wymogi zarówno klientów jak i wszelkich norm.
Zastosowanie zenon Software Platform w maszynach ZMR